Monitor and instrument
Get started with Altinn monitoring tools and instrumentation
Configuring your app
The new monitoring and instrumentation setup based on OpenTelemetry is enabled simply by setting
UseOpenTelemetry to true in appsettings.json or equivalent.
{
"AppSettings": {
"UseOpenTelemetry": true
}
}You can now run the app, and the Altinn.App library will by default ship telemetry to localtest when running locally, and to Azure monitor when running in an environment.
Read more about configuration options on the configuration reference page.
Custom instrumentation
The most straightforward way of getting familiar with the Altinn.App instrumentation APIs is by creating a simple IHostedService implemented in Program.cs. This way we can get some code running which we can experiment with. An IHostedService that is registered with AddHostedService will ensure that its’ StartAsync is invoked during startup for the process/container. The goal of this example is to get acquainted with the telemetry API and monitoring solution. In practice, we will get a counter that increments by 1 when the app starts, and a trace containing a child-span and a related log-message.
We recommend experimenting more with this example - add different types of metric, add attributes to traces etc.
The telemetry and instrumentation APIs of the Altinn.App library are exposed through the Telemetry class. It is a thread-safe singleton object available in the dependency injection container. Let’s extend the the app by extending Program.cs.
If they’re not there already, we need the following using statements at the top of the file:
using System;
using System.Threading;
using System.Threading.Tasks;
using Microsoft.Extensions.Logging;
using Microsoft.Extensions.Hosting;
using Altinn.App.Core.Features;
Then we can implement the following class in the bottom of the file:
sealed class StartupService(ILogger<StartupService> logger, Telemetry telemetry) : IHostedService
{
public async Task StartAsync(CancellationToken cancellationToken)
{
// Create a custom metric - a counter in this case. Name will become `altinn_app_started`
var counter = telemetry.Meter.CreateCounter<long>(Telemetry.Metrics.CreateName("started"));
// Increments the counter
counter.Add(1);
// Start an activity, which gets emitted as an OTel span
using var activity = telemetry.ActivitySource.StartActivity("StartupService");
{
// Wait a little, then spawn a child activity/span
await Task.Delay(100, cancellationToken);
using var childActivity = telemetry.ActivitySource.StartActivity("ChildActivity");
await Task.Delay(100, cancellationToken);
}
// Logs come from the `ILogger<T>` interface
var now = DateTimeOffset.UtcNow;
logger.LogInformation("StartupService logging - Now={Now}", now);
}
public Task StopAsync(CancellationToken cancellationToken) => Task.CompletedTask;
}
Now we can register this class in the .NET dependency injection container, which will ensure that StartAsync is called when the process starts up.
void RegisterCustomAppServices(IServiceCollection services, IConfiguration config, IWebHostEnvironment env)
{
services.AddHostedService<StartupService>();
}
Now you can run the app. Below in the next section we will take a look at visualisation of the telemetry above.
You can also read more about instrumentation on the instrumentation reference page.
Visualisation
Here is a brief overview of visualising the telemetry instrumented above.
Running locally
When running locally using localtest, a monitoring stack consisting of Grafana and OpenTelemetry Collector can be provisioned along side localtest and Platform APIs. See the localtest README for more info.
Localtest monitoring setup currently contains a Grafana instance with ASP.NET Core dashboards and a preview Altinn app dashboard. In addition to these, you can freely explore the emitted telemetry while debugging or learning how the Altinn platform and libraries works.
Note that the telemetry from platform services in localtest are different from when the app runs in other environments. This is because the platform services that are running locally have differences in code and configuration.
Read more about local Grafana on the visualisation reference page.
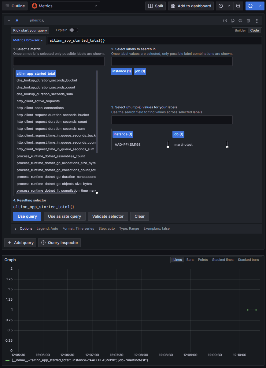
If you’ve implemented the code above, you should be able to find the altinn_app_started metric in the explore tab for the Metrics datasource.
You should also be able to find the log message and trace emitted above by using the other datasources.
To open Grafana, visit local.altinn.cloud/grafana/, then click explore in the side-menu.
First, let’s explore metrics by navigation to the Explore tab and selecting Metrics as source in the dropdown menu. Here we
can choose which metric to view in the Select a metric section:
To view traces, we choose Traces as the source, while still in the Explore tab. We select our app name as the Service Name. Now we can see traces in the Table view. We click on a trace ID to see the full trace in a new pop-up to the right.

By clicking the Logs for this span-button we can navigate to the relevant log view for this span. A query will be generated for us, as seen below. Note that the source is changed from Traces to Logs and that we can easily navigate back.

Deploying to an environment
When the app is deployed to an environment, the telemetry is currently shipped to Azure Monitor.
Read more about Azure Monitor on the visualisation reference page.
In Azure Monitor, logs and traces can be found by using the Transaction search menu blade, while metrics are in the Metrics menu blade.