Last modified: Sep 8, 2021

k6

Performance and Functional Testing of API with K6

k6 is a developer-centric, free and open-source load testing tool built for making performance testing a productive and enjoyable experience. read more about K6 here

Set up k6 tests

  1. Clone the k6 tests from GitHub Repo
  2. Install docker and make sure the drive having the k6 tests is shared.
  3. Open cmd and download the latest k6 docker image docker pull loadimpact/k6

How to write k6 tests

  1. Find the area/collection where the new test has to be added.
  2. k6 test project is divided into three basic folders.
    • tests - includes all the .js test files that send data to methods in api and validated response
    • data - includes all the testdata ex., attachments, formdata, appmetadata, etc.,
    • api - includes the api calls to platform/app apis by getting data from the tests and returns the response of the http requests. (post, get, put, delete)
  3. Begin by adding the endpoint to config.json
  4. Create a new method for the actual api in a .js file under folder K6/src/api which gets in data from the tests and returns response. Refer below picture for a sample method calling an api with endpoint and headers and returning the response.
    ApiCall Example
    ApiCall Example
  5. Create a test .js file under K6/src/tests. Refer below picture for a sample test file.
    Tests Example
    Tests Example
    More about k6 test scripts
  6. One test can call many api endpoints with appropriate data, the result output of the test is determined by the checks in a tests and the thresholds defined in a test. More about k6 test checks and thresholds

Run k6 tests locally with a k6 docker image and visualize results in grafana

  • Before a test can be run, the files mentioned under .gitignore has to be created under the data folder.
  • In cmd, change directory to \altinn-studio\src\test\K6
  • Download and run docker containers of influxdb and grafana
docker-compose up -d influxdb grafana
  • Open http://localhost:3000/ in a browser and the dashboard gets preloaded and is visible under ‘Recently viewed dashboards’.
  • Run the below example command where pdf.js testscript is run for 1 minute with a maximum of 20 virtual users and with a ramp up and ramp down of virtual users. The testscript targets 5 vus for first 10 seconds, targets 20 vus for next 40 seconds and ramps down to 5 vus for the last 10 seconds.
docker-compose run k6 run --vus=20 --stage 10s:5,40s:20,10s:5 /src/tests/platform/pdf/pdf.js -e env=value
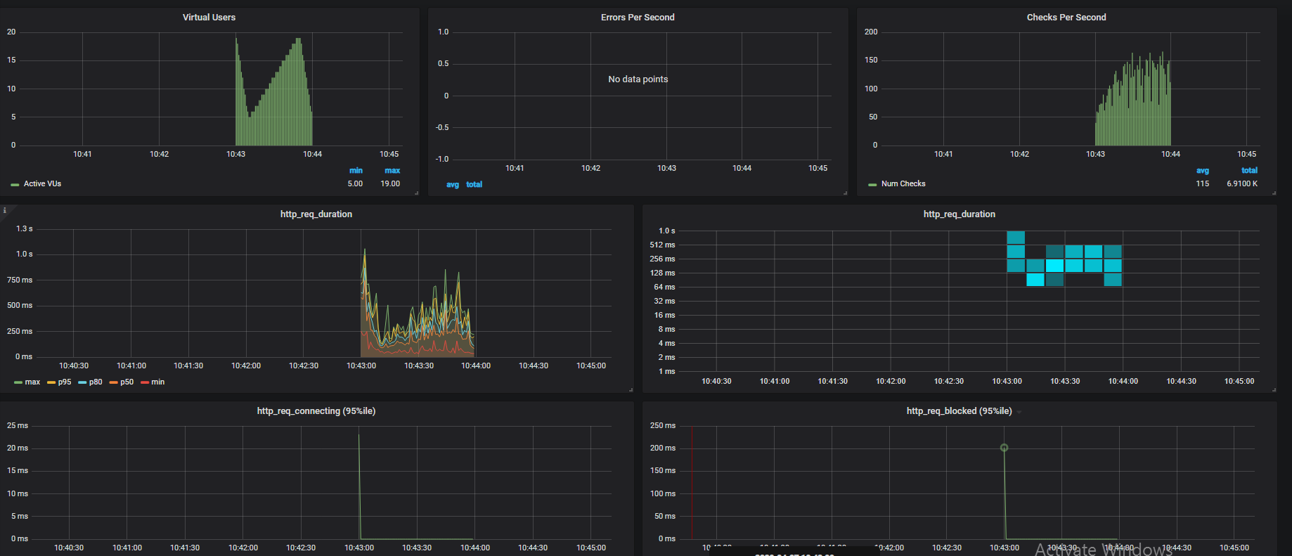
  • Once the above script it run, one could see results in grafana similar to the below image.
    Grafana darsboard
    Grafana darsboard

k6 test pipeline in Azure Devops

Azure Devops Pipeline for Platform

Azure Devops Pipeline for App

Visualizing k6 results

k6 by default outputs in stdout format while running a test. Below is described various methods to visualise results.

  • To get a junit.xml output from k6 tests, use handleSummary and the logic to export junit from the summary.json This comes in handy to view test results in CI/CD pipelines.

  • k6 performance test results can be visualised with the help of a influxdb and grafana instance that stores and reads the test results and displays as graph. More about influxdb and grafana results

Initial results from a sample tests against performance test environment

  • Test case: Login - Build test data - Create instance - Upload formdata - validate and archive instance
  • Http-requests: 14
  • Iteration: 1
  • Iteration duration: ~27 seconds
  • Average http_req_duration : 1.9s